Acronis Advanced Security + XDR
- Ana Sayfa
- Çözümler
- Acronis Güvenlik Çözümleri
- Acronis Advanced Security + XDR

Acronis Advanced Security + XDR
Acronis XDR, çoklu güvenlik ürünlerinin yarattığı karmaşıklığı ve maliyeti ortadan kaldırarak, siber güvenlik, veri koruma ve uç nokta yönetimini tek bir platformda birleştiren kapsamlı bir çözümdür. Sistem, Acronis Copilot adlı GenAI asistanı sayesinde, teknik ekiplerin doğal dil kullanarak olayları analiz etmesini ve hızlı müdahale etmesini sağlar.
Platformun öne çıkan yetenekleri şunlardır:
- Bütünleşik Müdahale: Siber güvenlik ve veri koruma entegrasyonu sayesinde saldırı anında uç noktayı izole etme, adli yedek alma ve tek tıkla sistemi geri yükleme (Recovery) imkanı.
- Otomasyon ve Zeka: MITRE ATT&CK ile eşleştirilmiş otomatik olay yorumlama, yapay zeka destekli olay özetleri ve otomatik yanıt senaryoları (playbooks).
- Geniş Kapsamlı Entegrasyon: E-posta güvenliği, Entra ID (Kimlik) ve Microsoft 365 iş birliği araçlarıyla entegre çalışarak tehdit görünürlüğünü artırma.
- Güvenli Kurtarma: Yedeklerin kötü amaçlı yazılımlardan temizlenmesi (Safe Recovery) ve saldırıya özel geri alma (Attack-specific rollback) özellikleri.
- Proaktif Koruma: Gerçek zamanlı tehdit istihbaratı, yama yönetimi, güvenlik açığı taramaları ve #CyberFit skoru ile riskleri önceden belirleme.
Kısaca, olay tespitinden (EDR/XDR) iş sürekliliğine (Backup/DR) kadar tüm süreci tek bir konsoldan yöneterek operasyonel yükü azaltır ve güvenliği maksimize eder.
Acronis Copilot: GenAI güvenlik asistanınız
Sınırlı güvenlik becerisine sahip MSP teknisyenlerinin olaylara etkili ve hızlı bir şekilde yanıt vermesini sağlarken, yüksek uzmanlığa sahip teknisyenler için operasyonları kolaylaştırın. GenAI asistanı ile konuşmaya dayalı bir kullanıcı deneyimi aracılığıyla yalnızca doğal dili kullanarak daha zengin araştırmalar yapın, daha hızlı yanıt verin ve riskleri dakikalar içinde geniş ölçekte azaltın. Kullanıcılar şunları yapabilir:
- Bir olay hakkında belirli sorular sormak için Acronis Copilot ile etkileşime geçmek.
- Tehditleri azaltmaya yönelik eylemler hakkında tavsiye almak.
- Daha derin analiz için benzer tespitlere sahip olayların bir listesini almak.

Otomatik yanıt senaryoları (Playbooks)
Güvenlik operasyonlarınızı ölçeklendirmek ve yanıt sürelerini iyileştirmek için XDR ve EDR olaylarına verilen yanıtı otomatikleştirin, aynı zamanda güvenlik olaylarını yönetmenin operasyonel yükünü azaltın. Ek kaynak ihtiyacı eklemeden daha fazla işletmeyi ve iş yükünü koruyabileceğinizi bilerek işinizi endişesiz bir şekilde büyütün.

Benzersiz iş sürekliliği için saldırılara karşı kapsamlı müdahale
Nokta çözümlerin başarısız olduğu yerde üstün gelin; siber güvenlik, veri koruma ve uç nokta güvenlik yapılandırma yönetimi arasındaki entegrasyonun tam gücünden, olaylara tek tıklamayla müdahale ederek yararlanın:
- İyileştirin: Uç noktaları izole ederek ve tehditleri karantinaya alarak.
- Daha fazla araştırın: Uzak bağlantılar ve adli bilişim yedeklerini kullanarak.
- Gelecekteki saldırıları önleyin: Açık güvenlik açıklarını kapatarak.
- İş sürekliliğini sağlayın: Entegre yedekleme ve kurtarma ile.
Saldırıya özel geri almalar (Rollbacks)
Çoğu çözümün kullandığı savunmasız Microsoft Birim Gölge Kopyası Hizmetine (VSS) bağlı kalmadan düzeltmeyi kolaylaştırarak, etkilenen dosyalar, veriler ve yapılandırmalar dahil olmak üzere saldırı hasarını hızlı ve kolay bir şekilde geri alın.
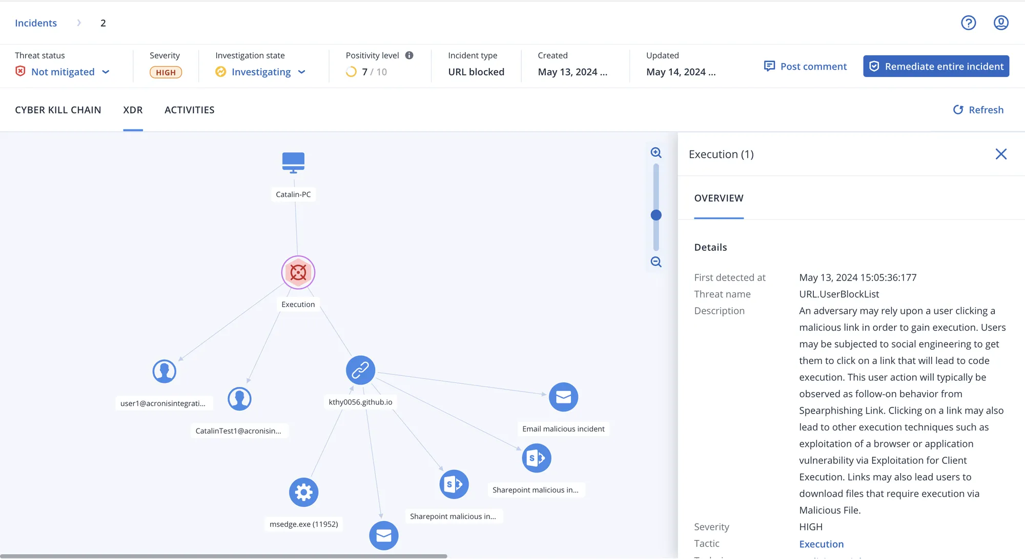
MITRE ATT&CK® ile eşleştirilmiş olayların otomatik yorumlanması
Dakikalar içinde şunları anlamak için MITRE ATT&CK® ile eşleştirilmiş yapay zeka tabanlı saldırı yorumlarından yararlanarak yanıtı hızlandırın ve tehditlere karşı reaktifliği artırın: Saldırgan içeri nasıl girdi? İzlerini nasıl gizledi? Ne tür zararlar verdi? Saldırı nasıl yayıldı?
Yapay zeka (AI) tarafından oluşturulan olay özetleri
Her olayın kısa bir genel bakışını sağlayan yapay zeka tarafından oluşturulmuş özetlerden yararlanarak olay analizini ve yanıt sürelerini daha da hızlandırın.
Olayların önceliklendirilmesi
Önemli olana odaklanın ve kritikliğe göre önceliklendirilen otomatik olay uyarılarından yararlanarak saldırılara karşı yanıt verme hızınızı artırın; böylece ekibiniz avlanmak (threat hunting) yerine sorunu gidermeye odaklanabilir.
E-posta Güvenliği (Perception Point) ile Entegrasyon
Acronis'in sınıfının en iyisi E-posta Güvenliği çözümünden gelen zengin adli verileri entegre ederek artırılmış telemetri elde edin. Saldırının bir e-postadan kaynaklanıp kaynaklanmadığını anlayın ve kötü amaçlı ekleri ve URL'leri kaldırarak, tehdit için daha fazla posta kutusunu arayarak veya gönderenin e-posta adresini engelleyerek yanıt verin.
Entra ID (Kimlik) ile Entegrasyon
Güvenliği ihlal edilmiş kimlik bilgilerinden yararlanan saldırılar için gelişmiş görünürlük ve yanıt yeteneklerinden yararlanın; güvenliği ihlal edilmiş kullanıcı hesaplarını tespit edin, oturumlarını sonlandırın, parola sıfırlamayı zorlayın veya hesabı tamamen askıya alın.
İş Birliği Güvenliği (Microsoft 365 uygulamaları için) ile Entegrasyon
Microsoft 365 Teams, SharePoint ve OneDrive gibi bulut uygulamaları saldırılarda giderek daha fazla hedeflenmektedir. Microsoft 365 uygulamaları için yerel olarak entegre edilmiş telemetri ve yanıt eylemleriyle bu tür tehditlerin üstesinden geldiğinizden emin olun.
Tehdit sınırlama ve karantina
Birleşik, tek tıklamayla yanıt yeteneklerinin bir parçası olarak kötü amaçlı süreçleri durdurarak ve analiz edilen tehditleri karantinaya alıp çalıştırılmalarını engelleyerek saldırıları iyileştirin.
Uç nokta izolasyonu
Saldırıların yayılmasını ve daha fazla uç noktayı etkilemesini durdurun; yanal hareketi (lateral movement) önlemek için etkilenen noktaları ağdan izole edebilirsiniz.
Kurtarma ve tam imaj yenileme (Reimaging)
Müşterilerin işinin her zaman çalışır durumda kalmasını sağlayın, saldırılardan sonra verileri ve işlerliği hızla kurtarın. Tek tıklamayla yanıt sistemimize entegre edilmiş sınıfının en iyisi yedekleme ve kurtarma yetenekleriyle, belirli dosyaları kurtarabilir veya tüm uç noktanın imajını yeniden yükleyebilirsiniz.
Felaket kurtarma yük devretme (Disaster Recovery ile)
Entegre felaket kurtarma ile benzersiz düzeyde iş sürekliliği sağlayın. Müşteri iş sürekliliğini bozan saldırılar durumunda otomatik olarak yedek, saha dışı bir ortama geçiş yapın.
Uç noktaya uzaktan bağlantı (Acronis RMM ile)
Sorun giderme ve ek analiz amaçları için etkilenen uç noktalara güvenli uzaktan bağlantı ile olayları daha ayrıntılı araştırın.
Adli bilişim (Forensics) yedeklemesi
Bellek dökümleri (memory dumps) ve süreç bilgileri gibi adli bilgileri toplayarak ve bunları kurcalanmaya karşı korumalı yedeklerde saklayarak daha fazla soruşturma, raporlama, uyumluluk ve yasal amaçlar için kanıt toplayın.
Yama yönetimi (Acronis RMM ile)
Saldırılara tek tıklamayla yanıt vermenin bir parçası olarak, 250'den fazla uygulama için entegre yama yönetimimizle gelecekteki olayların tekrarını önlemek için güvenlik açıklarını kapatabilirsiniz.
Olay izleme ve otomatik korelasyonlar
Çözüm, olayları uç nokta düzeyinde izler ve bunları olay başına saldırı zinciri grafiğinde otomatik olarak ilişkilendirir.
Ortaya çıkan tehditlere odaklanan IoC'ler için akıllı arama
Yüzlerce satır günlüğü (log) taramak yerine, gerçek zamanlı tehdit istihbaratı akışlarımızdan gelen, ortaya çıkan tehditlerle ilgili güvenliği ihlal etme göstergeleri (IoC'ler) gibi önemli olanlara odaklanın ve IoC'leri tüm uç noktalarda otomatik olarak arayın.
Yedekler için kötü amaçlı yazılım koruması
Şifrelenmiş yedeklemeler de dahil olmak üzere yerleşik kötü amaçlı yazılım taramasıyla virüslü dosyaların yedeklerden geri yüklenmesini önleyin. Acronis Cyber Protect Cloud, tam disk yedeklerini merkezi bir konumda tarayarak kötü amaçlı yazılımların bulunmasına yardımcı olur ve kullanıcıların temiz ve kötü amaçlı yazılım içermeyen bir yedeği geri yüklemesini sağlar.
Güvenli kurtarma (Safe recovery)
Acronis'in benzersiz güvenli kurtarma teknolojisi ile tehlikeli enfeksiyonların tekrar oluşmasını önleyin. Kurtarma işlemi sırasında entegre çözüm, yedeği kötü amaçlı yazılımlara karşı tarar, en son güvenlik yamalarını yükler ve antivirüs veritabanlarını günceller.
Uzaktan cihaz silme
Güvenliği ihlal edilmiş veya kayıp Windows cihazlarını uzaktan silerek iş açısından kritik verilerin yanlış ellere geçmesini önleyin. Verilerin hoşnutsuz çalışanlar tarafından silinmesini veya kaybolan/çalınan cihazlardan erişilmesini önleyebilirsiniz.
Gerçek zamanlı tehdit istihbaratı akışı
Acronis Siber Koruma Operasyon Merkezleri (CPOC), siber güvenlik ortamını sürekli izler ve her türlü potansiyel tehdit hakkında uyarılar yayınlar. Veri korumasını etkileyebilecek kötü amaçlı yazılımlar, güvenlik açıkları, doğal afetler ve diğer küresel olaylar hakkında gerçek zamanlı uyarılar alın, böylece bunları önleyebilirsiniz.
İstismar önleme (Exploit prevention)
Güvenlik açığı istismarına odaklanan davranış tabanlı tespit sezgisel yöntemleri (heuristics) ile sıfır gün (zero-day) ve dosyasız saldırılar dahil olmak üzere gelişmiş saldırı tekniklerini önleyin. Acronis'in istismar önleme teknolojisi, özellikle yazılım açıklarından yararlanma girişimlerini tespit eder.
Otomatik geri alma özellikli fidye yazılımı tespiti
Gelişmiş karmaşık formlar da dahil olmak üzere fidye yazılımlarını tespit edip durdurun ve tehdidin neden olduğu değişiklikleri veya etkilenen verileri otomatik olarak geri alın.
Davranış tabanlı tespit
Tipik kötü niyetli davranış kalıplarını tespit etmek ve tehditlerin çalışmasını önlemek için ödüllü koruma ile müşterileri, verilerini ve operasyonlarını modern tehditlere karşı koruyun.
URL filtreleme
Müşterilerinizin kötü amaçlı web sitelerinden gelen saldırıları önleyerek uyumluluk elde etmelerine ve üretkenliği artırmalarına yardımcı olun. Acronis URL filtreleme, bir HTTP / HTTPS engelleyici aracılığıyla web sitesi erişimini kontrol etmenize, URL'ler için istisnaları yönetmenize ve yük (payload) analizi yapmanıza olanak tanır.
Korunmayan uç nokta keşfi
Korunmayan uç noktaların keşfini kolaylaştırarak ve uzaktan ajan kurulumu ve hizmet sağlamayı etkinleştirerek müşteri savunmasında boşluk olmadığından emin olun.
Güvenlik açığı değerlendirmeleri
Uç noktaları açık güvenlik açıkları için izleyin ve güvenlik açığı kritikliğine dayalı öncelikli bir görünüm sağlayarak, saldırı tespiti ve müdahalesinin yanı sıra güvenlik yapılandırma yönetimini de kolaylaştırın.
Uç noktaların güvenlik duruşunu değerlendirmek için #CyberFit Skoru
Uç noktaların güvenlik duruşunu hızlı ve kolay bir şekilde değerlendirin ve müşteri uç noktalarını güvence altına almak için rehberli önerilerimizden yararlanın. Güvenlik yapılandırma yönetimini basitleştirmek için tüm uç noktaların birleşik bir görünümünün yanı sıra #CyberFit Skorlarının kilidini açın.
Veri sınıflandırma (DLP ile)
Saldırıları araştırırken, hassas veri sızıntısını tespit etmek ve daha yüksek verimlilikle durdurmak için müşteri uç noktalarından giden verileri sınıflandırarak etkilenen veriler üzerindeki görünürlüğünüzü artırın.
Dosya ve sistem düzeyinde yedekleme
Yalnızca uç noktaların değil, üzerlerinde bulunan verilerin de korunduğundan emin olun. Benzersiz düzeyde veri koruması ve iş sürekliliği sağlayan, önceden entegre edilmiş, sınıfının en iyisi yedekleme yeteneklerinden yararlanın.
Cihaz ve port kontrolü
Yerel olarak bağlanan cihazlara ve portlara kullanıcı erişimi üzerindeki (ve bunlarla ilgili veri işlemleri üzerindeki) kontrollerle veri güvenliğini güçlendirin ve hassas bilgilerin yerel kanallar üzerinden sızmasını önleyin; sanallaştırılmış oturumlar için bile.
Profil oluşturmaya dayalı otomatik, ayarlanabilir izin verilenler listesi (Allowlisting)
Zaman kazanmak ve kaynak tüketen yanlış alarmları (false positives) önlemek için, özel uygulamalar da dahil olmak üzere en çok kullanılan uygulamaların otomatik izin verilenler listesini oluşturmak üzere müşteri uygulamalarının izlenmesini ve profilinin çıkarılmasını etkinleştirebilirsiniz. Ayrıca uygulamaları manuel olarak ekleyebilir veya listeden çıkarabilirsiniz.
Microsoft Defender AV'yi güçlendirme
Acronis EDR, Microsoft Defender'ı gelişmiş, yapay zeka destekli analiz, tespit, yanıt ve kurtarma ile geliştirir. MSP'ler, karlı bir şekilde ölçeklenmek için Defender'ı değiştirmeden merkezi görünürlük, gelişmiş koruma ve yerleşik dayanıklılık kazanır.
Potansiyel olarak istenmeyen uygulama (PUA) koruması
Sistem performansını düşürebilen, rahatsız edici reklamlar gösterebilen veya ticari amaçlarla kullanıcı etkinliğini izleyebilen potansiyel olarak istenmeyen uygulamalara (PUA'lar) karşı koruma sağlayın. Tespit edildiğinde, PUA'lar politika ayarlarına göre karantinaya alınır veya engellenir ve ilgili ayrıntılar daha fazla analiz için EDR olaylarına entegre edilir.
| Özellikler | Acronis Cyber Protect Cloud | EDR | XDR |
| Davranış tabanlı tespit | ✔ | ✔ | ✔ |
| Otomatik geri alma özellikli fidye yazılımı koruması | ✔ | ✔ | ✔ |
| Güvenlik açığı değerlendirmeleri | ✔ | ✔ | ✔ |
| Cihaz kontrolü | ✔ | ✔ | ✔ |
| Dosya ve sistem düzeyinde yedekleme | ✔ | ✔ | ✔ |
| Envanter toplama (Acronis RMM ile) | ✔ | ✔ | ✔ |
| Yama yönetimi (Acronis RMM ile) | ✔ | ✔ | ✔ |
| #CyberFit Skoru (güvenlik duruşu değerlendirmesi) | ✔ | ✔ | ✔ |
| Uzaktan bağlantı (Acronis RMM ile) | ✔ | ✔ | ✔ |
| Tam imaj yenileme dahil iyileştirme | ✔ | ✔ | ✔ |
| İş sürekliliği (Felaket Kurtarma ile) | ✔ | ✔ | ✔ |
| Microsoft Defender AV’yi güçlendirme | ✔ | ✔ | ✔ |
| URL filtreleme | ✔ | ✔ | ✔ |
| İstismar önleme (Exploit prevention) | ✔ | ✔ | ✔ |
| Gerçek zamanlı tehdit istihbaratı akışı | ✔ | ✔ | ✔ |
Tehdit avcılığı (Threat hunting) – Erken erişim | ✔ | ✔ | |
Profil oluşturmaya dayalı otomatik, ayarlanabilir izin verilenler listesi | ✔ | ✔ | |
Adli veri toplama | ✔ | ✔ | |
| Olay izleme | ✔ | ✔ | |
Otomatik olay korelasyonu | ✔ | ✔ | |
GenAI asistanı (Acronis Copilot – Erken Erişim) | ✔ | ✔ | |
Şüpheli etkinliklerin önceliklendirilmesi | ✔ | ✔ | |
Yapay zeka tarafından oluşturulan olay özetleri | ✔ | ✔ | |
Otomatik MITRE ATT&CK® saldırı zinciri görselleştirme ve yorumlama | ✔ | ✔ | |
Olaylara tek tıkla müdahale | ✔ | ✔ | |
Uç nokta karantinası ve izolasyonu dahil tam tehdit sınırlama | ✔ | ✔ | |
Otomatik yanıt senaryoları (playbooks) | ✔ | ||
Ortaya çıkan tehditler dahil IoC’ler için akıllı arama | ✔ | ||
Saldırıya özel geri alma | ✔ | ||
E-posta Güvenliği ile entegrasyon (e-posta telemetrisi) | ✔ | ||
Entra ID ile entegrasyon (kimlik telemetrisi) | ✔ | ||
İş Birliği Güvenliği ile entegrasyon (Microsoft 365 uygulamaları telemetrisi) | ✔ | ||
Kötü amaçlı e-posta ekini veya URL’leri silme | ✔ | ||
Posta kutularında kötü amaçlı ekleri arama | ✔ | ||
Kötü amaçlı e-posta adresini engelleme | ✔ | ||
Tüm kullanıcı oturumlarını sonlandırma | ✔ | ||
Bir sonraki girişte kullanıcı hesabı şifre sıfırlamasını zorlama | ✔ | ||
Kullanıcı hesabını askıya alma | ✔ | ||
| MDR hizmeti | ✔ | ||
EDR için genel API | ✔ |
Ücretsiz Ön Değerlendirme
Sistem ve network altyapınızı
bugünün ve yarının ihtiyaçlarına göre birlikte tasarlayalım.

